2025年04月04日
JENNIFERダッシュボードリプレイで
時間を戻す

”障害が発生したその瞬間に戻れるなら?”
JENNIFERはダッシュボードにより直感的にシステムの問題をリアルタイムで検知し、分析する強力なAPM(アプリケーション性能モニタリング)ソリューションです。JENNIFERの導入企業は自社の特性と要件に合わせて、ダッシュボードをカスタマイズしてモニタリングの効果を最大化しています。特に大きなイベントやプロモーションの期間中は、担当者全員がJENNIFERダッシュボードをモニタリングして、発生する問題にリアルタイムで対応します。しかし、夜間や、業務時間外に発生する問題には持続的なモニタリングが難しく、リアルタイムの対応が困難です。
JENNIFERリアルタイムダッシュボードリプレイ

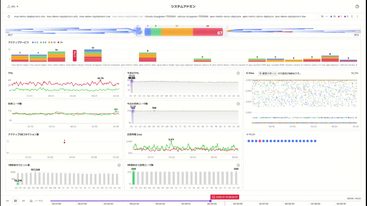
JENNIFERが新規に開発したダッシュボードリプレイ機能は、現在のモニタリング画面を過去の特定の時間に戻すことができます。
運用中のサービスで問題が発生した場合、飛行機のブラックボックスのように過去のダッシュボードの状態を順次にリプレイして、リアルタイムで問題を確認しながら、ヒントを探すように問題を解決できます。障害発生の時点を正確に再現して、過去のデータと現在のリアルタイムデータを比較分析することで、より明確に問題を解決できます。次にダッシュボードリプレイが提供する主要機能を確認します。
イベントの再現:問題が発生した時点を再現


JENNIFERは性能の低下やエラーの発生時に、ユーザが素早く検知できるようにイベントを発生させます。ユーザはアラートウィンドウとイベント照会画面で再現するイベントのダッシュボードリプレイ機能により、その時点のダッシュボードを確認できます。
JENNIFERのリアルタイムモニタリングにダッシュボードリプレイ機能を追加することで、JENNIFERのモニタリング機能が更にパワーアップしました。
リプレイコントロール機能
JENNIFERダッシュボード下段のリプレイコントロールで、ユーザは動画のように必要な(行きたい)時点に簡単に移動でき、再生速度も自由に変更できます。

- 再生開始/停止ボタン、巻き戻し、早送り
- 再生速度(デフォルト、2倍速、3倍速、4倍速)
- 再生コントロールバー (ドラッグ可能)
- 現在/全体再生時間表示
- イベント発生時刻(イベント深刻度で色が異なるように設定)
デッドロック発生時点の再現

ダッシュボードリプレイデモ画面では、イベント発生時点で急激に応答時間が遅くなるトランザクションを確認できます。


この現象ではシステムの異常を直観的に確認できますが、ユーザが問題の原因を迅速に把握できるようにサポートします。エラーが発生したトランザクションがある区間をドラッグして、X-Viewトランザクション分析画面を表示すると、問題の原因であるデータベース(PostgreSQL)でデッドロックの発生を確認できます。
トランザクションレベルのエラーの再現

イベント分析と同様にエラーが存在するトランザクションの場合、ダッシュボードリプレイ機能を活用できます。ユーザがX-Viewトランザクション分析画面まで到達すると、既に問題の原因をある程度把握できた可能性があります。
しかし、ダッシュボードリプレイ機能を活用すると、問題のトランザクション発生以前のシステムの状態を再現して、その時点で同じ問題が持続的に発生した場合のように、問題発生前後の全体的なモニタリングの状況を確認できます。これによりユーザはシステムの全体的な状態と変化のパターンをより深く理解できるため、根本的な問題解決策にアプローチできます。
JENNIFERリアルタイムダッシュボードリプレイとは…

システム障害は突然発生し、その原因の把握はいつも時間との闘いです。JENNIFERの新しいダッシュボードリプレイは既存のリアルタイムモニタリング機能を越えて、過去の瞬間を正確に再現して深く、広く分析できるようにサポートします。
JENNIFERダッシュボードリプレイの差別化されたメリットは次の通りです。
- 秒単位データの保存:
JENNIFERは真のリアルタイムモニタリングを可能にする唯一のソリューションです。アクティブサービスの技術をベースにシステムの全ての瞬間を記録します。 - 障害時点を完全に再現:
タイムマシンで問題が発生した瞬間に戻り、現場を目撃しているようなダッシュボードリプレイで障害状況を再現して、運用チームは断片的なログやデータに依存せず、障害発生前後のシステムの状態を総合的に把握し、迅速に正確な原因の分析ができます。 - JENNIFER画面をそのまま確認:
直観的な分析方法であり、複雑な分析ツールではなく、障害が発生した時点のリアルタイムダッシュボードをそのまま確認しながら分析できます。 既存のダッシュボードのモニタリング分析方法と同様に、直観的で素早い問題把握ができます。